Designing test cases requires tremendous effort from both developers and testers. However, as error-free testing cannot exist, test results can be unreliable – one test may fail while the other ten pass. Consequently, the need for a test report portal arises.
Therefore, to correctly determine the readiness of a release or software quality, context gathered from historical test logs is highly needed. We use it to analyze test failure and success patterns, along with vital performance metrics.
Historical test results are crucial in gathering data for the full picture of quality. Specifically, they allow us to see trends over time to make correct decisions and projects. Consequently, it leads to optimizing effort, time, and the overall ROI.
- What is the Value of Software Testing Historical Data
- A testing process without historical context is incomplete
- Katalon TestOps - Develop Quality Insights into your CI/CD Pipeline
- How can Developers Accelerate Test Process with TestOps?
What is the Value of Software Testing Historical Data?
Testing history allows better monitoring of your projects' health
So many crucial questions come into consideration when determining the release readiness or product quality: How frequently does this test fail? How long did it take to complete the run? Is this code working as it should?
Thus, failing to track vital historical test data can slow down the debugging process or understanding the causes of test flakiness.
In testing teams, discovering why a test passes and fails so frequently and who is to blame has long been an issue. Proper historical data logging methods could help teams rapidly compare critical metrics across various sessions, builds, and runs to determine the best course of action.
Testing history provides insights to make wiser decisions
Numbers do not lie. Tracking previous test results allows a more accurate assessment of test quality by revealing consistency patterns from real-time data. It can then be compared with previous runs, providing a solid statistical foundation for product quality assessment and allowing you to keep a closer eye on your project's progress.
A testing process without historical context is incomplete
If you’re still reading, would you agree that proper practice of data-tracking is vital to the testing process?
Similarly, the different types of tests required to run throughout the Software Testing Life Cycle would call for a tool. Tests such as unit tests or smoke tests would need a tool with the ability to process and store a larger quantity of data.
It should be able to:
- Automatically gather and consolidate findings and critical metrics, reducing the need for manual data entry using traditional techniques, such as Excel, after each session.
- Enhance collaboration by providing an accessible test report portal that allows all team members and contributors to participate fully in the testing and development process, regardless of their skills or technical backgrounds.
- No requirement for complicated setup and integration to allow a seamless onboarding process for the whole team.
- Adhere to security assurances to keep test results confidential.
- Allow users complete control over access and sharing rights to enable cross-team cooperation and visibility.
Katalon TestOps - Developing Quality Insights into Your CI/CD Pipeline

Implementing effective historical data tracking and test management, Katalon TestOps has been well-received in our testing community to help teams achieve Quality at Speed.
TestOps is an advanced web-based test analytics hub with powerful test orchestration capabilities to integrate into your DevOps workflow, testing frameworks, or environments. It supports planning, scheduling, triggering executions from common CI tools like Jenkins, Circle CI, and drawing data from open-source frameworks like Jasmine and TestNG.
In short, TestOps centralizes all of your activities all in one place and enables all team members to be on the same page. The key features of Katalon TestOps include:
- It is approachable and provides a collaborative testing report platform for complete visibility across teams with Jira and Slack integrations.
- Centralizing all procedures, project requirements for time-effective test administration
- Effective data visualization of historical trends to reduce test latency
- Providing statistical support to your product's release-readiness
- Integrating with open-source testing frameworks (e.g., Pytest, JUnit, Jest, Mocha, Jasmine)
- Innovative scheduling feature to plan and perform tests remotely on various environments (e.g., Kubernetes & Circle CI, Jenkins, Bamboo, Azure DevOps)
- Better circumstances for handling debugging and flaky tests with detailed reports of their occurrences over time
You can see the chart below to picture better how Katalon TestOps would fit into your testing process.

How Developers can Accelerate Testing Process with Katalon TestOps
Integrating TestOps into your testing process only takes less than 3 minutes to set up. This time is after providing data into full documentation after each session. Metrics such as test coverage and flakiness get supplied in *various chart formats to assist your team in visual inspection and result analysis.
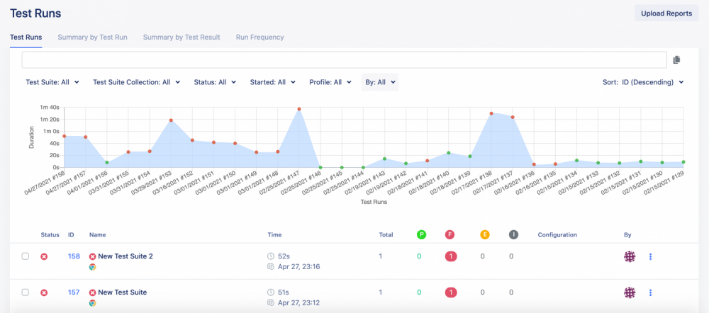
The test report in the test report portal shows clear patterns over time and directly, regardless of the framework utilized.

Test Run History
From the display of test run history, you can easily observe date and time, test status, average length of each test run, and test executor ASAP.

Status and Performance History

Run Frequency Report
You can also choose different data representation options, such as a vertical bar graph that shows session status and performance. Moreover, you can select a frequency report that uses color to describe how often a test passes or fails. Furthermore, the dot size shows the number of test cases whose execution happened at a given time.
What now?
The requirement to produce quality at a rapid pace has grown more pressing than ever.
While manual data collection techniques can still be an option, its arising setbacks may turn your team at their wit's end in the testing process. So it's about time you and your team try out this tool.
Get the correct information, make data-driven decisions as a team.
